Réfection faisceau électrique Nanni 3.90 : repérage des câbles

Bonjour,

La rénovation de mon ALOA29 passe par la réfection du faisceau électrique du moteur, Nanni 3,90 base Kubota.

Voilà comment j'ai prévu de procéder :

  • J'ai repéré tous les câbles qui partent du moteur: photos, schéma.
    J'ai numéroté les câbles sur les photos, que j'ai imprimées, et j'ai fabriqué un document papier pour y noter tout ce que je dois savoir : couleur des câbles, section, branchements...etc, organe par organe : alternateur, démarreur, capteurs...

  • Aujourd'hui, je vais coller des numéros faits à la Dymo sur les cables, conformément au repérage que j'ai fait sur mon document. Par exemple, tous les câbles de l'alternateur sont numérotés de 1 à 6, je colle donc une étiquette Dymo numérotée sur chacun de ces câbles.

  • Demain, dimanche (aujourd'hui, il fait beau, je sors en mer !), je débranche la batterie et je déconnecte le faisceau du moteur, je le sors sans débrancher le tableau électrique. J'emporte faisceau + tableau à la maison et je repère l'arrivée du faisceau sur le tableau : compte tours, voyants lumineux, boutons de préchauffe et de démarrage...etc

  • Je prends les mesures de tous les câbles et des cosses : longueur, section

  • Avec ces mesures, j'irai dans la semaine chez un fournisseur électrique pour acheter l'équivalent et je reconstitue le faisceau fil par fil, cosse par cosse, en nettoyant au préalable toutes les connexions du tableau.

J'ai par contre trois questions :

Quelqu'un peut-il m'aider à identifier les connexions de l'alternateur ?
C'est un PARIS RHONE A12 M16
Il y a 4 connexions et 6 fils.
Les fils, je verrai bien au démontage du faisceau où ils arrivent et à quoi ils servent, mais je voudrais bien malgré tout identifier les 4 connexions.
Bien sûr, la connexion inférieure semble être le + (câbles N° 6 et 5 sur la photo ci dessous), celle à droite en haut, sans doute le - (n°3 et 4), mais quelles sont les connexions de la fiche située en haut (câbles 1 et 2) ?
(Photo ci dessus)
Le régulateur se trouve-t-il dans l'alternateur ou dois-je le chercher ailleurs ? (en même temps, je peux m'en rendre compte en branchant le voltmètre sur les sorties de l'alternateur, faire monter le moteur en régime et voir si la tension se stabilise autour de 14,5v).

Pareil pour le démarreur :
Le câble rouge de grosse section est manifestement le + (n°14 sur la photo ci dessous)
Pouvez vous identifier les deux autres câbles (15 et 16)?

Enfin, le capteur de compte tours, placé à l'avant du moteur, sur le volant moteur :
Il y a deux connecteurs (N° 12 et 13). Ce sont des + et - ?

Merci pour votre aide !
Christophe

L'équipage
17 mai 2025
17 mai 2025

Salut aïrijawe,
J'ai jeté un œil, d'aprés moi: cet alternateur n'a pas de borne "W" revu pour CT electronique.
Le CT est aliment par une petite génératrice sur le volant moteur qui envoie des impulsions au CT. (Donc, je ne mettrais pas de polarité sur cette génératrice!).
Sur la géneratrice
Tes fils 12 et 13, envoie des impulsions uniquement sur le CT.

Sur le démarreur
Ton Fil 14 sur le démarreur arrive depuis le CC de la batterie.
Ton Fil 15 sur le démarreur doit etre le pont qui arrive en fil 5 de l'alternateur
Ton fil 16 sur le démarreur est l'alimentation (+B)du demarreur

Sur l'alternateur
Ton fil 1 +B ares contact de la cle de batterie au TAB
Ton fil 2 va sur la lame temoin de batterie au TAB
Ton fil 3 -B
Ton fil 4 -B
Ton fil 5 Pont avec le démarreur en fil 15 (C'est le meme fil)
Ton fil 6 +B allant au TAB

Avec un petit schéma,
Mamita


18 mai 2025

Merci Mamita !
Je pars au voilier avec tes indications et le schéma !
Bon dimanche
Christophe


23 mai 2025

Bonjour Mamita,

J'ai sorti le faisceau électrique et le tableau.
Commandé les câbles de remplacements.
J'ai fait un schéma du circuit : ce n'est pas un schéma "de principe", c'est plutôt un plan de connexion, pour que je puisse m'y retrouver, donc peut-être plus fastidieux à lire.

J'ai un souci : je constate que le fusible situé sur le tableau n'est connecté à rien !
Sans doute qu'en démontant le tableau, le fil qui s'y raccordait s'est débranché sans que je m'en aperçoive !
Sinon, ça veut dire que le précédent propriétaire a déconnecté ce fusible pour une quelconque raison, et c'est pas bon.

Saurais-tu me dire où raccorder ce fusible ?
Sur mon schéma, il est en haut à gauche.
Merci



24 mai 202524 mai 2025

Re salut aïrijawe,

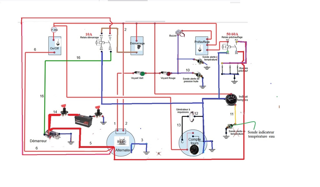
En regardant *ton *schema du 3.90HE, je constate que ce schéma de branchement est trés (trés !) vieux ... J'y ais apporté quelques modifications...

1°) Il te manque la sonde alerte température eau; celle que tu as sur le dessin est celle qui va alimenter le cadran température.

2°) Tu n'as que 2 voyants: 1 vert pour la charge batterie, et 1 rouge qui regroupe:
a) fonction bougies de pré-chauffage.
b) alarme baisse pression huile.
c) alarme température eau.
Il n'y a pas de module electronique avec diodes anti-retours

3°) il n'y a pas de relais de préchauffage, ni de relais démarrage, ni relais d’arrêt moteur.

4°) le fusible doit se mettre après l'interrupteur "ON / OFF".(voir dessin ci-dessous)

5°) le fonctionnement des alertes *sera modifié par rapport aux moteurs Nanni plus récents; il y a 3 bougies de prechauffage (12 x 3 =) *36A . Le solénoïde du démarreur va bouffer 10A, donc il faudra mettre un fusible de 50A, et prévoir des interrupteurs , bouton poussoir, en fonction de l’intensité qui va y passer.

6°) Concernant les alarmes, avec un tel montage, des que le bouton sera sous "ON" moteur arrêté:
la lampe verte va s'allumer. Cette lampe verte ne fait jamais buzzer.
la lampe rouge va s'allumer et le buzzer va sonner par le contact NF de la sonde huile
Des la mise en marche du prechauffage,la lampe verte allumée, il y aura lampe rouge allumée par la sonde huile, et le buzzer va sonner.
Dés le moteur tournant, avec l'alternateur qui débite, la lampe verte devrait s'éteindre , le voyant rouge d'alerte devrai s'éteindre, et le buzzer ne plus sonner. Mode normal...
Si moteur tournant, une des lampes "rouge" ou "verte" s'allume, c'est qu'il y a un defaut .

Toujours sous réserves, je te joins *ton *schéma un peu modifié: (Je n'ai pas vérifié tes N°s).
En espérant être assez "clair" dans ma réponse!.
Mamita


24 mai 2025

Merci Mamita !

Encore quelques questions :

la sonde alerte température eau qui manque : est ce qu'il suffit de rajouter un câble supplémentaire sur le capteur déjà présent, câble qui revient sur le circuit entre la lampe témoin rouge et le buzzer comme sur ton schéma, ou est-ce qu'il faut installer une sonde supplémentaire sur le moteur ?

Que signifie "APC", dans "+B APC" : "après contact" ?
(Ce serait logique : le circuit concerné devient + lorsque le contact est fermé.)

Ton point 6 est effectivement le fonctionnement normal des lampes et buzzer lorsque j'ai remis le moteur en marche, à l'achat en 2022 (bateau délaissé pendant 4 ans).
La situation s'est ensuite détériorée : le buzzer est peu à peu devenu faiblard et puis plus rien. Je pense que ce problème vient de l'état d'une partie du faisceau (5cm crâmés, photo ci dessous), découvert le week end dernier en démontant le faisceau et en découpant la gaine thermorétractable. Je pense que ça a chauffé (fusible non connecté) et fondu. Le câble bleu en particulier fait peur à voir : je ne pense pas exagérer en disant qu'on est pas passé loin d'un incendie ! Reste à savoir pourquoi ça a chauffé.

Merci Mamita, et bon week-end
Christophe


24 mai 2025

Ah ! J'oubliais : oui, je vais changer le fusible qui est un 20A pour un 50A
Merci du conseil !


24 mai 202524 mai 2025

RE,
Encore quelques questions :
la sonde alerte température eau qui manque : est ce qu'il suffit de rajouter un câble supplémentaire sur le capteur déjà présent,
(R) NON: la sonde qui existe et qui va au capteur tableau fonctionne de 0 à 120° en permanence.
La sonde alerte température est graduée autour de 100°(96° à 106°: la valeur est écrite sur la sonde); le contact NF de cette sonde se ferme à cette valeur et allume le voyant alarme température eau et fait buzzer.

câble qui revient sur le circuit entre la lampe , témoin rouge et le buzzer comme sur ton schéma, ou est-ce qu'il faut installer une sonde supplémentaire sur le moteur ? Oui, mais cette sonde alarme devrait être déjà présente sur le moteur .
Que signifie "APC", dans "+B APC" : "après contact" ? (R) OUI: le +B(APC) est présent quand l'interrupteur général avec son +B (Batterie) est fermé.
(Ce serait logique : le circuit concerné devient + lorsque le contact est fermé.)
Ton point 6 est effectivement le fonctionnement normal des lampes et buzzer lorsque j'ai remis le moteur en marche, à l'achat en 2022 (bateau délaissé pendant 4 ans).La situation s'est ensuite détériorée : le buzzer est peu à peu devenu faiblard et puis plus rien. (R) Un buzzer défectueux , ca arrive fréquemment ! un nouveau buzzer (2 fils) coute 4/5€. il suffit de brancher ces 2fils (+/-) en lieu et place de celui HS.
Je pense que ce problème vient de l'état d'une partie du faisceau (5cm crâmés, photo ci dessous), découvert le week end dernier en démontant le faisceau et en découpant la gaine thermorétractable. Je pense que ça a chauffé (fusible non connecté) et fondu. Le câble bleu en particulier fait peur à voir : je ne pense pas exagérer en disant qu'on est pas passé loin d'un incendie ! Reste à savoir pourquoi ça a chauffé.

Ah ! J'oubliais : oui, je vais changer le fusible qui est un 20A pour un 50A
Merci du conseil !
(R)Si dans le schéma il y avait eu un relais de prechauffage, le fusible de 20A aurait largement suffit.
Mamita

Nota: je te joins un schéma AVEC un relai de prechauffage , ce qui modifie l'intensite du fusible ( en 20A) et de l’ampérage des divers instruments de coupure...


24 mai 2025

Merci Mamita pour le temps que tu me consacres !

J'ai trouvé un relais sur Amazon
www.amazon.fr[...]image_1
Relais Bosch 0986Ah0082 Relais de Puissance 12V 70A, 4 Terminaux, Ip5K4

Pour réaliser l'installation du relais :
- je tire un câble supplémentaire (en 4mm² ?) du B+ à la borne 30 du relais de préchauffe
- le câble des bougies (j'ai prévu un 10mm²), en cours de montage, sera relié à la borne 87
- Le bouton poussoir de démarrage est relié à la borne 85 (+)
- Le moins est relié à la borne 86 (repiqué sur le - du CT)

J'ai juste ?
Merci !


Mamita:re, Oui pour le relais de prechauffage "tu as juste" ! Alors, si tu mets ce relais de 70A en prechauffage, tu pourras remettre un fusible de 20A derriere le "ON/OFF".·le 24 mai 23:24
aïrijawe:Merci Mamita !·le 26 mai 12:49
29 mai 2025

Bonsoir Mamita,

Encore besoin de ton aide !
J'ai remonté le faisceau neuf : le moteur démarre correctement, l'alternateur charge. Les câbles ne chauffent pas.

Par contre, le buzzer et la lampe témoin rouge ne fonctionnent pas à l'allumage ON/OFF. Aucune activité.
Je les ai démontés et testés : ils fonctionnent. Changé aussi leurs câbles et les cosses au niveau du tableau, pas d'amélioration.

Il faut savoir que quand j'ai redémarré le moteur (laissé à l'abandon pendant 4 ans au moins), après l'achat du voilier, buzzer et lampe rouge fonctionnaient. Après quelques semaines et quelques heures de fonctionnement moteur, le buzzer est devenu peu à peu faiblard, puis n'a plus fonctionné, ainsi que la lampe témoin rouge.
Vu l'état du faisceau, je me suis pas plus inquiété, j'ai pensé à un faux contact. J'ai juste veillé au bon niveau d'huile avant chaque démarrage et surveillé en permanence le débit d'eau à la sortie de l'échappement.

Le faisceau refait, je pensais que buzzer et lampe témoin allaient fonctionner, tel que c'était lorsque le moteur a redémarré et selon la procédure que le décris à ton point 6 ci dessus.

Le circuit au niveau du tableau est clean. Les câbles et connexions sont propres et en bon état : je n'y ai pas touché. J'ai juste nettoyé les connexions une par une à la brosse métallique ( et remis en fonctionnement, selon tes indications, le fusible du tableau qui était déconnecté).

Hypothèse : si le capteur d'huile est HS, est-ce que les buzzer et lampe témoin rouge fonctionneraient ? C'est peut-être l'origine du problème ?

Autre souci : l'afficheur de T° eau ne fonctionne pas non plus Je ne l'ai jamais vu fonctionner. L'aiguille ne décolle pas (graduation la plus basse : 40°)
Mais là, c'est plus litigieux : le capteur de T° est situé à proximité de la pompe à eau de mer et le moteur n'est jamais très chaud : je peux le toucher pleine main même après fonctionnement en charge. Par contre, la partie inox à la sortie de l'échangeur est bien chaude, limite brûlante. Idem pour l'eau qui sort à la mer : chaude, sans être brulante. Il faut dire que je ne tire pas sur ce vieux moteur : 1300-1500 t/min pour 5 noeuds (selon le vent de face ou pas). Je ne l'ai pas poussé plus loin que 1800 (grosse houle à l'entrée du port, il fallait donner de l'élan et garder de la manœuvrabilité).

Merci de ton aide !
Christophe


29 mai 202529 mai 2025

Re,
"...Par contre, le buzzer et la lampe témoin rouge ne fonctionnent pas à l'allumage ON/OFF. Aucune activité...".
Normalement, le contact de la sonde alarme huile est un contact "NF" (Normalement Fermé); donc à la mise sous tension sans démarrer, la lampe rouge et le buzzer devraient s'allumer et couiner !
Pour vérifier la sonde d'alerte huile , tu sors le fil qui arrive sur la sonde huile et tu le mets carrément à la masse moteur: la lampe devrait s'allumer et le buzzer couiner.
Si tel est le cas, ta sonde huile doit être considérée comme HS.(a changer).
Mamita


30 mai 2025

Super, je fais le test ce soir !
Merci Mamita et bonne journée


02 juin 2025

Bonsoir Mamita,

Voici les résultats des tests :

  • ce soir : fil du pressostat huile mis directement à la masse : mise sous tension du tableau, le voyant rouge s'allume enfin, mais le buzzer reste toujours muet
    Déjà, ça pourrait montrer que le pressostat d'huile est mort.

  • Entre temps (durant le WE), j'ai découvert une différence entre le câblage existant (au tableau) et le schéma que tu as dessiné : le + de mon buzzer est relié à un contact du poussoir de préchauffage, et non au + APC comme sur ton schéma.

Je te mets en photo 1 ton schéma, en photo 2 le câblage existant sur le tableau : vois s'il te plaît la différence dans le montage du buzzer.

Du coup, je me suis dit que le problème du buzzer muet venait de là, et j'ai modifié ce soir le câblage au tableau selon ton schéma :
+ buzzer au + APC
négatif buzzer relié au voyant rouge, au contact du préchauffage et au pressostat d'huile.

_En pratique, j'ai ramené le - buzzer sur le voyant rouge (associé au câble du pressostat), et tiré un nouveau câble depuis ce même contact voyant rouge vers le contact du poussoir de préchauffage.

Puis borne + du buzzer sur le +APC (j'ai pris la borne la plus proche : borne + APC du voyant vert)._

A la mise sous tension, le fusible a cramé direct !

A ton avis, quel est le problème ?

Pour rappel : lorsque j'ai repéré le câblage, j'ai découvert que le fusible au tableau était déconnecté, shunté. D'autre part, en ouvrant la gaine protégeant le faisceau côté moteur, j'ai trouvé des fils bien cramés. J'en déduis qu'un "expert" a bricolé le tableau, fait un mauvais montage, shunté le fusible qui devait sauter à chaque mise sous tension, et a laissé l'installation en surchauffe à chaque démarrage.

Toutefois, jeudi (férié) en rebranchant le fusible, installé le faisceau neuf et en testant l'installation sans modifier les branchements du buzzer, le moteur a démarré, l'alternateur a chargé, les fils n'étaient pas chauds.

Par contre, en remettant ce soir le câble du buzzer dans le bon sens: le fusible crame !
Est ce que tu vois sur ces schémas quelque chose qui explique la situation ?

Merci de ton aide !
Christophe


03 juin 2025

RE,
Si ce n'est que le buzzer qui t'ennuie pour le moment, débranche le du circuit: ensuite fais un essai en direct , mets lui directement un +B et un -B (attention aux sens des polarités) pour voir sil est HS ou pas ! Normalement il devrait couiner! (Pour rappel un simle buzzer 12v coûte autour de 5€ maxi).
Mamita


03 juin 2025

Ok, c'est ce que je vais faire !
Merci et bonne journée
Christophe


10 juin 2025

Bonjour Mamita,

J'ai remis le câblage tel que trouvé à l'origine : ça fonctionne.

Puis j'ai relié le câble du pressostat à la masse : la lampe et le buzzer fonctionnent correctement. C'est donc le pressostat qui est mort.

Je suis à la recherche d'un pressostat neuf, mais difficile de trouver.
Au passage j'ai découvert que mon moteur est un 3.90 H et non un 3.90 HE

le H : refroidissement direct par eau de mer
le HE : deux circuits de refroidissement : eau de mer + circuit interne avec liquide de refroidissement.

Une fois le pressostat trouvé, monté et si tout fonctionne correctement, je monterai le relais de préchauffage. Et je me dis que je devrais peut-être monter un deuxième relais pour le circuit de démarrage, ainsi le tableau et ses connexions seraient préservés.

Merci Mamita pour toute ton aide !
Christophe


Mamita:Re, 3.90H avec refroidissement direct...donc tu n'as pas d'échangeur: attention alors aux valeurs du calorstat, de l'alerte température, qui devraient être autour de 65°, (au lieu des 100° pour un HE). Pour un autre relai pour le démarreur, surtout sur ces vieux démarreurs avec des solénoïdes gourmands: pourquoi pas ! C'est le même principe de fonctionnement que le prechauffage.Mamita·le 10 juin 14:29
aïrijawe:Merci !·le 11 juin 07:24
10 juin 2025

A l'attention des propriétaires de Nanni 3.90, pour info :

"Le CT est aliment par une petite génératrice sur le volant moteur qui envoie des impulsions au CT."
La génératrice n'est pas polarisée.

Toutefois, si les fils ne sont pas connectés correctement, le compte tours ne fonctionne pas.


13 sept. 2025

A l'attention de Mamita,

Bonjour,

J'ai installé le relais de préchauffage : tout est ok.
Photo 1 : le schéma actuel.

Je vais maintenant installer le relais de démarrage : veux-tu s'il te plaît regarder la photo 2 et me dire si le câblage est correct ?

Enfin, dans un de tes posts (24 mai dernier), tu parles d'un relais d'arrêt moteur. De quoi s'agit-il ? Mon moteur s'arrête avec la mannette d'étouffement.
Merci !
Christophe



14 sept. 2025

Re aïrijawe,
Schema 1 relais de prechauffage
Schema 2 relais de demarrage

Attention a la confusion entre sonde alerte température eau, qui ne fonctionne qu'a 104° avec un contact "NO",(Normalement Ouvert)
et la sonde indicateur température eau, qui fonctionne avec une impédance de 0/180° ou 30/240 ohms

Pour le relai arrêt moteur; Beaucoup de Nanni (dont le tient !) s'éteignait avec une manette étouffoir ; il suffisait soit de tirer , soit de pousser, cette manette à la main.
Beaucoup pensaient que cette manœuvre manuelle sur le moteur , obligeait les gens a regarder visuellement (même furtivement) leur moteur au moment de l’arrêter...
Puis Nanni a instauré un système électrique qui arrêter le moteur en agissant sur cette manette au moyen du noyau d'un relais electrique qui attirait ou repousser la manette électriquement.
Nota : Comme leur tableau de bord n'avait pas la position arrêt moteur, ils ont édicté un circuit électrique avec un relai temporisé qui s’excite en permanence ds la mise sous contact
moteur; en repassant par la position "O" du TAB, le relais étant temporisé à 5", il maintenanit
l'arret moteur pendant ce laps de temps...
Nota: (relais Kubota special, prix autour de 75€ !).

On peut faire autrement: il suffit de mettre un vulgaire relais de fermeture (ex type bendix avec noyau), sur la manette étouffoir du moteur de manière quelle tire ou pousse cette manette pour arrêter le moteur ; il faudra bien sur ajouter au tableau de bord, un bouton poussoir qui actionnera le relais pour servir d’arrêt moteur. (bilan financier: le relai 10/15€ et un petit BP)
Mamita


21 sept. 2025

Bonsoir Mamita,

Merci pour le schéma de branchement du relais de démarreur !
Installer ce relais de démarreur me paraît indispensable pour préserver les circuits et le tableau de commande de la forte intensité du démarrage.

Pour ce qui concerne l'indicateur de T° eau, effectivement, je pense que celui qui l'a installé ne connaissait pas la différence entre indicateur et alerte de T°. Je préfère une alerte de T° plutôt qu'un indicateur : je vais donc démonter cet indicateur, qui a été posé peu avant mon achat.

Pour l'arrêt moteur : je vais garder le système en place : un étouffoir par tirette dans le cockpit. C'est pas moderne, mais efficace et fiable.
Merci encore !
Christophe


2013-07-25 - Vaeroy (Norvège)

Phare du monde

  • 4.5 (38)

2013-07-25 - Vaeroy (Norvège)

2022